


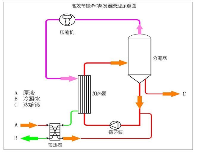
蒸发器是广泛地被应用于食品加工、果汁浓缩、饮料生产、乳品生产、化工行 业、制药行业、废水处理、环保工程等领域的一种蒸发浓缩设备。目前国内生产的蒸 发设备主要为传统蒸发器,该种蒸发器具有能耗高、占地面积大、自动化程度低、操 作难度高等缺点。而由我公司研发的 MVR 蒸发器,其原理是利用高能效蒸汽压缩机 压缩蒸发产生的二次蒸汽,提高二次蒸汽的压力和温度,被提高热能的二次蒸汽打入 加热器对原液再进行加热,受热的原液继续蒸发产生二次蒸汽,从而实现持续的蒸发 状态。由于本系统循环利用二次蒸汽已有的热能,从而可以不需要外部鲜蒸汽,大大 节省了蒸发系统的能耗。通过 PLC、工业计算机(FA)、组态等形式来控制系统温 度、压力、马达转速,保持系统蒸发平衡。从理论上来看,使用 MVR 蒸发器比传蒸 发器节省 60%-80%以上的能源,节省 95%以上的冷却水,减少 50%以上的占地面 积。设备原理意图如下:
红色标示物料流向
粉色表示蒸汽流向
绿色表示蒸馏水流向
项目介绍:
原液性质介绍(由甲方介绍,验收以甲方提供的物料成份作为验收标准)
1. 物料名称:电镀含镍废水;
2. 进料总量:5T/D;
3. 进料温度:常温
4. 溶液沸点升高:按 5℃计算
整个系统设计考虑到镍盐达到一定浓度回收再利用,或者是直接将镍盐结晶出来, 蒸馏水中不含任何金属离子,同时,系统注重工艺与设备必须适应原液水量及负荷变 化的冲击,将来水量增加,可以延长工作时间,设备同样能达到处理能力。
1. 设备稳定性成熟、安全可靠、故障率低--------------系统稳定性高
2. 检测维护简单容易------------------------------------检测维护简易
3. 运行管理方便, 避免对运行管理人员素质要求过高----人员要求低
4. 热能利用效率高---------------------------------------热效率高
5. 耗能低, 运行和维护成本-------------------------------能耗率低
6. 噪音达到环保标准-------------------------------------噪音低
7. 防止设备和系统管路结垢、需确保连续运转-----------防垢/除垢容易
8. 运行应具有较大的灵活性、自动性--------------------灵活性好
9. 排放蒸馏水质高, 能回收作锅炉补充用-----------------排放水质达标
10. 布置紧凑占少地面积,节约土地资源------------------占地面积小
11. 充分利用工艺系统中的每一份能源---------------------合理利用能源
蒸发工艺选择 我公司均可采用以下蒸发工艺,通过这种蒸发工艺对高盐废水进行蒸发浓缩,达到 蒸发浓度后进入下端工艺回收处理,公司对这些工艺有深刻的了解及丰 富的经验:
MVR 强制循环蒸发工艺其特点为:
占地面积小,易于维护
自清洁功能
热损失小
压力损失少
使用安全可靠
高盐废水项目我司本项目推荐采用 MVR 强制循环蒸发系统。
工艺说明:
为响应蒸发系统工艺与设备必须适应高盐废水在满足低能耗、易维护、长期稳定 运行的基本要求原则上,我司有针对性的推荐 MVR 强制循环蒸发系统作为高盐废水 蒸发浓缩上使用,由于被浓缩物料沸点升高为 5
℃,蒸发量为 0.48t/h,采用压缩机作为提供二次蒸汽温升的主体设备,这种压缩机能提 供 15℃以上的温差,正常使用寿命为 10 年,和二次蒸汽接触部分不含油。
本低能耗蒸发工艺是目前现有蒸发工艺中能耗效率最高的蒸发工艺,该蒸发工艺主 要是运用蒸汽的特性,当蒸汽被压缩机压缩时,其压力和温度得到提升。当较高温度的 蒸汽进入蒸发器里,通过预热后的高盐废水在板的另一侧外高速流动时,蒸汽在另一侧 冷凝形成冷凝水,蒸汽的热焓传给换热器另一侧的高盐废水,这样连续进行蒸发。在整 个系统中能量的输入只有压缩机和泵所消耗的能耗。
深圳市和亚环保科技有限公司版权所有 SHENZHEN HEYA All Rights Reserved 联系电话:0755-86103789 13686877076 企业邮箱:heya@heyaep.com
粤ICP备14098520号